💰В геймдеві України зарплати вищі, ніж у Польщі
Українська індустрія розробки відеоігор налічує понад 30 000 осіб. За даними гендиректора компанії Values Value, в Україні вже понад 400 команд ігрової розробки, включаючи інді-студії, офіси закордонних компаній і локальні студії.
Зарплати в геймдеві постійно зростають і вже найвищі в регіоні. Щоб схантити девелопера-міддла, потрібно платити йому в середньому $3250 на місяць, синьйора-розробника — $5000, lead гейм-дизайнера — $4250.
Українська індустрія розробки відеоігор налічує понад 30 000 осіб. За даними гендиректора компанії Values Value, в Україні вже понад 400 команд ігрової розробки, включаючи інді-студії, офіси закордонних компаній і локальні студії.
Зарплати в геймдеві постійно зростають і вже найвищі в регіоні. Щоб схантити девелопера-міддла, потрібно платити йому в середньому $3250 на місяць, синьйора-розробника — $5000, lead гейм-дизайнера — $4250.
🤷♀️Киянка купила iPhone, а отримала гайки
У лютому 2021 року жителька Києва Вікторія придбала в магазині «Фокстрот» iPhone 12 mini. Коли через певний час вона відкрила коробку, побачила там лише гайки в поліетилені. Така модель телефона в цій мережі коштує близько 24 500 грн. В компанії визнали помилку і повідомили, що проводять розслідування. Колеги з AIN спитали у юриста, що робити у подібних випадках.
У лютому 2021 року жителька Києва Вікторія придбала в магазині «Фокстрот» iPhone 12 mini. Коли через певний час вона відкрила коробку, побачила там лише гайки в поліетилені. Така модель телефона в цій мережі коштує близько 24 500 грн. В компанії визнали помилку і повідомили, що проводять розслідування. Колеги з AIN спитали у юриста, що робити у подібних випадках.
☝️Забудовник, що судиться з Google, перереєстрував ТМ
Компанія «Нерухомість столиці» зареєструвала спірну ТМ у новому класі. Як свідчать дані «Укрпатенту», компанія планує працювати під брендом «Нест» та Nest у сфері розважальних послуг, освіти, прокату аудіоапаратури, сворення фільмів та онлайн-ігор.
Google вимагає достроково анулювати свідоцтва на бренд NEST за двома класами товарів і послуг. Як відомо, Google Nest — торгова марка американської компанії для розумного будинку. Наразі справа розглядається у Господарському суді столиці.
Компанія «Нерухомість столиці» зареєструвала спірну ТМ у новому класі. Як свідчать дані «Укрпатенту», компанія планує працювати під брендом «Нест» та Nest у сфері розважальних послуг, освіти, прокату аудіоапаратури, сворення фільмів та онлайн-ігор.
Google вимагає достроково анулювати свідоцтва на бренд NEST за двома класами товарів і послуг. Як відомо, Google Nest — торгова марка американської компанії для розумного будинку. Наразі справа розглядається у Господарському суді столиці.
🙅♂️БДСМ vs Голодомор: бренди не хочуть працювати зі скандальним блогером
Відомий Insta-блогер Олександр Заліско на честь Дня народження в День пам’яті жертв Голодомору влаштував у Будинку вчених Львова вечірку з елементами БДСМ. Ця історія стала публічною і викликала обурення громадськості. Ми вирішили відтворити хронологію подій та розповісти, як в Україні спрацював інститут репутації.
Відомий Insta-блогер Олександр Заліско на честь Дня народження в День пам’яті жертв Голодомору влаштував у Будинку вчених Львова вечірку з елементами БДСМ. Ця історія стала публічною і викликала обурення громадськості. Ми вирішили відтворити хронологію подій та розповісти, як в Україні спрацював інститут репутації.
Сьогоднішнє IT:
💥Послуги Google подорожчають для українців через введення 20% ПДВ. Компанія розіслала користувачам платних послуг в Україні лист, в якому повідомила про подорожчання своїх сервісів. Це пов’язано із новим законом.
💰Зарплата айтішників в Україні — одна з найвищих в країні. Ми знайшли чотирьох героїв в українському IT і спитали, куди вони витрачають і у що інвестують. Крипта, ОВДП і макраме — ось на що йдуть айтішні гроші.
📺Лідером за кількістю переглядів в Україні стало розслідування Олексія Навального «Дворец для Путина. История самой большой взятки», йдеться у звіті YouTube. Серед відео 2021 року українські користувачі більше дивилися інтерв’ю відомих людей, а також телевізійні шоу та серіали.
👍Ілон Маск презентував свисток, що формою повторює дизайн знаменитого бронепікапа Cybertruck. Анонсуючи новинку у Twitter Маск заявив, що краще витратити гроші на свисток Tesla, ніж на абсурдну ганчірочку від Apple. Вартість свистка — $50.
☄️Екс-футболіст і граючий тренер Михайло Кополовець став рекрутером в українській IT-компанії Intellias. Він почав працювати на позиції Senior Recruiter. Зараз спеціаліст шукає до компанії 8 ембедед інженерів до automotive team.
📞Оператор зв’язку lifecell уклав угоду про партнерство з криптовалютною біржею WhiteBIT. Тепер він буде докидувати абонентам безкоштовний трафік в мобільному інтернеті, хвилини і СМС за активності на біржі.
💵В геймдеві України зарплати вищі, ніж у Польщі. Українська індустрія розробки відеоігор налічує понад 30 000 осіб. Щоб схантити девелопера-міддла, потрібно платити йому в середньому $3250 на місяць, синьйора-розробника — $5000, lead гейм-дизайнера — $4250.
🎅🏽Арнольд Шварценеггер підписав контракт з World of Tanks і стане Санта Клаусом компанії. Трейлер анонсує «Новорічний виступ — 2022», що є однією з найбільш масштабних подій World of Tanks, яку цінують гравці.
💥Послуги Google подорожчають для українців через введення 20% ПДВ. Компанія розіслала користувачам платних послуг в Україні лист, в якому повідомила про подорожчання своїх сервісів. Це пов’язано із новим законом.
💰Зарплата айтішників в Україні — одна з найвищих в країні. Ми знайшли чотирьох героїв в українському IT і спитали, куди вони витрачають і у що інвестують. Крипта, ОВДП і макраме — ось на що йдуть айтішні гроші.
📺Лідером за кількістю переглядів в Україні стало розслідування Олексія Навального «Дворец для Путина. История самой большой взятки», йдеться у звіті YouTube. Серед відео 2021 року українські користувачі більше дивилися інтерв’ю відомих людей, а також телевізійні шоу та серіали.
👍Ілон Маск презентував свисток, що формою повторює дизайн знаменитого бронепікапа Cybertruck. Анонсуючи новинку у Twitter Маск заявив, що краще витратити гроші на свисток Tesla, ніж на абсурдну ганчірочку від Apple. Вартість свистка — $50.
☄️Екс-футболіст і граючий тренер Михайло Кополовець став рекрутером в українській IT-компанії Intellias. Він почав працювати на позиції Senior Recruiter. Зараз спеціаліст шукає до компанії 8 ембедед інженерів до automotive team.
📞Оператор зв’язку lifecell уклав угоду про партнерство з криптовалютною біржею WhiteBIT. Тепер він буде докидувати абонентам безкоштовний трафік в мобільному інтернеті, хвилини і СМС за активності на біржі.
💵В геймдеві України зарплати вищі, ніж у Польщі. Українська індустрія розробки відеоігор налічує понад 30 000 осіб. Щоб схантити девелопера-міддла, потрібно платити йому в середньому $3250 на місяць, синьйора-розробника — $5000, lead гейм-дизайнера — $4250.
🎅🏽Арнольд Шварценеггер підписав контракт з World of Tanks і стане Санта Клаусом компанії. Трейлер анонсує «Новорічний виступ — 2022», що є однією з найбільш масштабних подій World of Tanks, яку цінують гравці.
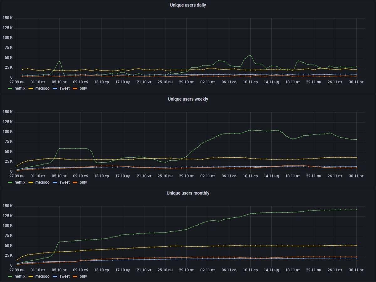
📺Netflix злетів в Україні і обігнав Megogo
Гендиректор інтернет-провайдера Lanet Маріан Івасюк опублікував статистику користування відеосервісами у своїй мережі. Як виявилося, Netflix нещодавно обігнав за обсягом аудиторії такі сервіси як Megogo, Sweet.tv, oll.tv. На графіках американський відеосервіс дотягується до показника в 140 000 унікальних користувачів на місяць, в той час, як у його найближчого конкурента — Megogo — за цей же період тільки 50 000. В листопаді Netflix знизив розцінки на послуги в Україні. dev.ua: IT України
Гендиректор інтернет-провайдера Lanet Маріан Івасюк опублікував статистику користування відеосервісами у своїй мережі. Як виявилося, Netflix нещодавно обігнав за обсягом аудиторії такі сервіси як Megogo, Sweet.tv, oll.tv. На графіках американський відеосервіс дотягується до показника в 140 000 унікальних користувачів на місяць, в той час, як у його найближчого конкурента — Megogo — за цей же період тільки 50 000. В листопаді Netflix знизив розцінки на послуги в Україні. dev.ua: IT України
✅Інструкція: як видалити акаунт в Facebook
Мережа Марка Цукерберга має більше 2 млрд користувачів на місяць, але є й такі, хто вирішує відмовитися від соціальної активності. Видалити дані в Facebook можна через будь-які інструменти доступу до соцмережі: браузері на ПК і в мобільному телефоні, мобільному додатку Facebook і Facebook Lite на iPhone або Android. Іноді, для того, щоб відпочити, можна деактивувати аккаунт на якийсь час. При цьому ім’я облікового запису буде як і раніше залишатися в списках друзів. Більше тут.
Мережа Марка Цукерберга має більше 2 млрд користувачів на місяць, але є й такі, хто вирішує відмовитися від соціальної активності. Видалити дані в Facebook можна через будь-які інструменти доступу до соцмережі: браузері на ПК і в мобільному телефоні, мобільному додатку Facebook і Facebook Lite на iPhone або Android. Іноді, для того, щоб відпочити, можна деактивувати аккаунт на якийсь час. При цьому ім’я облікового запису буде як і раніше залишатися в списках друзів. Більше тут.
💥Фінтех-бренд Revolut шукає 100 інженерів в Україні
Британська Revolut зареєструвала юрособу в Україні і у компанії вже є тут співробітники, а тепер, судячи з усього, буде й офіс.
«Ми плануємо найняти 100 інженерів в Україні до кінця 2022 року. Пропонуємо конкурентні зарплати, тому потенційні інвестиції — значні», — зазначив український мільярдер і співзасновник Revolut Влад Яценко. За словами IT-підприємця, Revolut шукає інженерів з досвідом у розробці розподілених систем (Java, Kotlin, PostgreSQL), мобільній розробці (iOS, Android), веброзробці (Typenoscript, react.js), обробці великих даних (Python) та автоматизації інфраструктури (Python).
Британська Revolut зареєструвала юрособу в Україні і у компанії вже є тут співробітники, а тепер, судячи з усього, буде й офіс.
«Ми плануємо найняти 100 інженерів в Україні до кінця 2022 року. Пропонуємо конкурентні зарплати, тому потенційні інвестиції — значні», — зазначив український мільярдер і співзасновник Revolut Влад Яценко. За словами IT-підприємця, Revolut шукає інженерів з досвідом у розробці розподілених систем (Java, Kotlin, PostgreSQL), мобільній розробці (iOS, Android), веброзробці (Typenoscript, react.js), обробці великих даних (Python) та автоматизації інфраструктури (Python).
🗣Як EPAM, SoftServe, ELEKS дбають про майбутніх співробітників
У жовтні 2021 року компанія Ajax інвестувала у розвиток КПІ 800 000 грн. Ми вирішили дізнатися, чи багато IT-компанії інвестують у освіту для майбутніх співробітників. Наприклад, ЕПАМ підтримує 30 вишів та витрачає мільйони щомісяця, SoftServe підтримує 50 закладів у 10 містах та дуальну освіту, а Luxoft робить ставку на викладачів та корпоративний університет. Аби чітко розмежувати вклад в освіту кожної компанії, наводимо їхні відповіді цитатами відповідальних за освітній напрямок менеджерів.
У жовтні 2021 року компанія Ajax інвестувала у розвиток КПІ 800 000 грн. Ми вирішили дізнатися, чи багато IT-компанії інвестують у освіту для майбутніх співробітників. Наприклад, ЕПАМ підтримує 30 вишів та витрачає мільйони щомісяця, SoftServe підтримує 50 закладів у 10 містах та дуальну освіту, а Luxoft робить ставку на викладачів та корпоративний університет. Аби чітко розмежувати вклад в освіту кожної компанії, наводимо їхні відповіді цитатами відповідальних за освітній напрямок менеджерів.
🥷Через дірку в IKEA хакери дістали дані клієнтів та інформацію «Альфа-Банку»
На початку року в Києві відкрився перший офіційний магазин IKEA. З настанням COVID-обмежень у IKEA з’явилася електронна черга. Ентузіаст повідомив, що знайшли вразливість у системі. Запис в електронну чергу IKEA привернув увагу хакерів, бо виглядав незахищеним. Їм вдалося отримати доступ до адмінки. Вони успішно підключилися до поштового сервера, де зберігалася робоча переписка співробітника. У листуванні була інформація компаній IKEA, Альфа-Банку, Vodafone: всілякі доступи, ключі до ліцензійного софту та службові речі.
На початку року в Києві відкрився перший офіційний магазин IKEA. З настанням COVID-обмежень у IKEA з’явилася електронна черга. Ентузіаст повідомив, що знайшли вразливість у системі. Запис в електронну чергу IKEA привернув увагу хакерів, бо виглядав незахищеним. Їм вдалося отримати доступ до адмінки. Вони успішно підключилися до поштового сервера, де зберігалася робоча переписка співробітника. У листуванні була інформація компаній IKEA, Альфа-Банку, Vodafone: всілякі доступи, ключі до ліцензійного софту та службові речі.
👍1
☝️У Цукерберга зняли заборону на рекламу крипти
Meta відмовилася від майже повної заборони реклами криптовалют. Раніше Facebook рекламував криптовалюти лише трьох ліцензій, зараз їхню кількість збільшили до 27, пише CNBC. У компанії зазначили, що сфера криптовалют достатньо стабілізувалася, а держрегулювання встановило більш чіткі зобов'язання.
Meta відмовилася від майже повної заборони реклами криптовалют. Раніше Facebook рекламував криптовалюти лише трьох ліцензій, зараз їхню кількість збільшили до 27, пише CNBC. У компанії зазначили, що сфера криптовалют достатньо стабілізувалася, а держрегулювання встановило більш чіткі зобов'язання.
🙅♀️Вкрали телефон та набралися кредитів
У користувачки Facebook Алекс Комісар вкрали телефон, в якому була встановлена «Дія». Дівчина написала, що у неї вкрали гроші з банківської картки та зламали її акаунт. А далі, скориставшись отриманими даними, оформили як мінімум 5 онлайн-кредитів в декількох фінустановах від 3 000 до 20 000 гривень. У «Дії» стверджують, що неможливо через додаток взяти кредити, і що кредитні установи не підключені до сервісу. Але! Всередині зберігається інформація, скориставшись якою, з'являється можливість оформити кредит. Як нам стало відомо, за даним інцидентом розпочато розслідування. Воно з'ясувало, що у чохлі з телефоном були й банківські картки дівчини.
У користувачки Facebook Алекс Комісар вкрали телефон, в якому була встановлена «Дія». Дівчина написала, що у неї вкрали гроші з банківської картки та зламали її акаунт. А далі, скориставшись отриманими даними, оформили як мінімум 5 онлайн-кредитів в декількох фінустановах від 3 000 до 20 000 гривень. У «Дії» стверджують, що неможливо через додаток взяти кредити, і що кредитні установи не підключені до сервісу. Але! Всередині зберігається інформація, скориставшись якою, з'являється можливість оформити кредит. Як нам стало відомо, за даним інцидентом розпочато розслідування. Воно з'ясувало, що у чохлі з телефоном були й банківські картки дівчини.
🎙Штучний інтелект допоміг Івану Дорну знайти таланти
Український стартап Wantent провів аналіз емоцій слухачів треків молодих виконавців для компіляції збірки від музичного лейблу Івана Дорна. Учасники експерименту прослухали 10 треків з включеною камерою у себе вдома. Тестування включало оцінку емоційних реакцій. «Це був пілотний проєкт, в якому ми бачимо можливість використовувати цю технологію в музичній індустрії», — розповів нам засновник стартапу Олексій Шалденко. Wantent — це українська платформа зі штучним інтелектом, яка допомагає вивчати реакції глядачів на фільми, відеоролики та аудіоконтент.
Український стартап Wantent провів аналіз емоцій слухачів треків молодих виконавців для компіляції збірки від музичного лейблу Івана Дорна. Учасники експерименту прослухали 10 треків з включеною камерою у себе вдома. Тестування включало оцінку емоційних реакцій. «Це був пілотний проєкт, в якому ми бачимо можливість використовувати цю технологію в музичній індустрії», — розповів нам засновник стартапу Олексій Шалденко. Wantent — це українська платформа зі штучним інтелектом, яка допомагає вивчати реакції глядачів на фільми, відеоролики та аудіоконтент.
🍏Apple визначила найкращі застосунки та ігри 2021 року
Компанія відзначила найкращі ігри та застосунки нагородою App Store Awards. До списку переможців увійшли п'ять застосунків та п'ять ігор для різної техніки Apple: iPhone, iPad, Mac, Apple TV та Apple Watch. Головним трендом 2021 року стала згуртованість (connection). Багато ігор та програм об'єднали людей по всьому світу, щоб задовольнити їхні соціальні та професійні запити.
dev.ua: IT України
Компанія відзначила найкращі ігри та застосунки нагородою App Store Awards. До списку переможців увійшли п'ять застосунків та п'ять ігор для різної техніки Apple: iPhone, iPad, Mac, Apple TV та Apple Watch. Головним трендом 2021 року стала згуртованість (connection). Багато ігор та програм об'єднали людей по всьому світу, щоб задовольнити їхні соціальні та професійні запити.
dev.ua: IT України
У Вінниці арештували вчителя, що чіплявся до семикласниці у Instagram
Вінницький міський суд заарештував учителя фізкультури школи №31 за домагання семикласниці через мережу Instagram. За матеріалами справи, у травні 2021 року вчитель почав листуватись в Instagram із ученицею. У чоловіка виник умисел на вчинення щодо дівчини розпусних дій. 23 листопада 2021 року вчителю повідомлено про підозру. Як відомо, нещодавно Facebook оголосив про розробку платформи Instagram Kids, але вже через два місяці група генпрокурорів закликала Марка Цукерберга відмовитися від проєкту, посилаючись на зростання кіберзалякувань та уразливість дітей перед онлайн-хижаками.
Вінницький міський суд заарештував учителя фізкультури школи №31 за домагання семикласниці через мережу Instagram. За матеріалами справи, у травні 2021 року вчитель почав листуватись в Instagram із ученицею. У чоловіка виник умисел на вчинення щодо дівчини розпусних дій. 23 листопада 2021 року вчителю повідомлено про підозру. Як відомо, нещодавно Facebook оголосив про розробку платформи Instagram Kids, але вже через два місяці група генпрокурорів закликала Марка Цукерберга відмовитися від проєкту, посилаючись на зростання кіберзалякувань та уразливість дітей перед онлайн-хижаками.
🤷♀️Факап на $500 000 або модна платформа, що «не злетіла»
У стартап-культурі не заведено говорити про помилки. На кожному розі фаундери твердять про успіхи, але 9 з 10 стартапів не виживають. Universe — продуктова IT-компанія з екосистеми Genesis. Стартап провів експеримент з запуску вебплатформи Fashion Guru: продукт обійшовся у півмільйона доларів і не злетів. Однак факап прискорив розвиток R&D-напрямку і посилив команду. Head of R&D Universe Аня Гайдай розповіла нам, як не звалитися в прірву печалі, а знайти сили йти далі.
У стартап-культурі не заведено говорити про помилки. На кожному розі фаундери твердять про успіхи, але 9 з 10 стартапів не виживають. Universe — продуктова IT-компанія з екосистеми Genesis. Стартап провів експеримент з запуску вебплатформи Fashion Guru: продукт обійшовся у півмільйона доларів і не злетів. Однак факап прискорив розвиток R&D-напрямку і посилив команду. Head of R&D Universe Аня Гайдай розповіла нам, як не звалитися в прірву печалі, а знайти сили йти далі.
👨🏼💻Айтішникам Admitad роздадуть 15% акцій компанії
IT-компанія Admitad розподілить між ключовими співробітниками опціони на акції. Програма стартує в січні 2022 року. Власник компанії Олександр Бахманн розраховує, що це посилить мотивацію команди. В ході підготовки до IPO в 2025-2026 році Admitad планує рости рік до року не менше 40%. «Мене надихають приклади інших компаній, коли після IPO деякі співробітники стають доларовими мільйонерами», — зазначив засновник компанії. Admitad — це компанія, що надає сервіси для продажу та заробітку в інтернеті. У ній працює більше 700 людей, а офіси розташовані в Німеччині, Росії, Україні, Білорусі, Індії.
IT-компанія Admitad розподілить між ключовими співробітниками опціони на акції. Програма стартує в січні 2022 року. Власник компанії Олександр Бахманн розраховує, що це посилить мотивацію команди. В ході підготовки до IPO в 2025-2026 році Admitad планує рости рік до року не менше 40%. «Мене надихають приклади інших компаній, коли після IPO деякі співробітники стають доларовими мільйонерами», — зазначив засновник компанії. Admitad — це компанія, що надає сервіси для продажу та заробітку в інтернеті. У ній працює більше 700 людей, а офіси розташовані в Німеччині, Росії, Україні, Білорусі, Індії.
🔵Газпром придбав «ВКонтакте» та «Одноклассники»
Холдинг бізнесмена Алішера Усманова USM продав свою частку акцій компанії VK. Покупцем стала компанія СОГАЗ, що є «дочкою» Газпрому. Сума угоди не розкривається, а рада директорів схвалила 45-відсоткову участь у капіталі АТ «МФ Технології», що контролює 57,3 відсотка голосів VK. Компанію Mail ru Group перейменували на VK у жовтні 2021 року. В Україні російські соцмережі «ВКонтакте» та «Одноклассники» заблоковані з 2017 року.
Холдинг бізнесмена Алішера Усманова USM продав свою частку акцій компанії VK. Покупцем стала компанія СОГАЗ, що є «дочкою» Газпрому. Сума угоди не розкривається, а рада директорів схвалила 45-відсоткову участь у капіталі АТ «МФ Технології», що контролює 57,3 відсотка голосів VK. Компанію Mail ru Group перейменували на VK у жовтні 2021 року. В Україні російські соцмережі «ВКонтакте» та «Одноклассники» заблоковані з 2017 року.
За даними Kantar, у серпні 2021 року майже 13% українців користувалися сайтом vk. Чи будете ви користуватися «ВКонтакте» та «Одноклассники» через VPN після угоди з Газпромом?
Anonymous Poll
63%
Не користувався і не буду
11%
Хіба що іноді
2%
Буду, там півжиття у фотках
6%
Без коментарів
17%
Геть російську пропаганду
☝️Лайфхак: як відключити спам і SMS-розсилку
SMS-розсилки про розіграші, кредити, акції перетворюють телефон в сміттєвий бак. Складність в тому, що такі повідомлення не можна відключити однією кнопкою. «Якщо абонент проти отримання таких SMS, він має право вимагати відключити доставку повідомлень, а оператор зобов’язаний виконати цю вимогу. Однак ми не рекомендуємо таке рішення, оскільки абонент може упустити важливу інформацію», — зазначили нам у «Київстар». Ми зробили для вас інструкцію, як позбутися різних видів спаму раз і назавжди.
SMS-розсилки про розіграші, кредити, акції перетворюють телефон в сміттєвий бак. Складність в тому, що такі повідомлення не можна відключити однією кнопкою. «Якщо абонент проти отримання таких SMS, він має право вимагати відключити доставку повідомлень, а оператор зобов’язаний виконати цю вимогу. Однак ми не рекомендуємо таке рішення, оскільки абонент може упустити важливу інформацію», — зазначили нам у «Київстар». Ми зробили для вас інструкцію, як позбутися різних видів спаму раз і назавжди.
💥Бюджет-2022: Мінцифрі дали більше 4 мільярдів
Парламент 2 грудня ухвалив бюджет на 2022 рік. У остаточній версії держкошторису фінансування Мінцифри на 2022 рік збільшено до 4,324 млрд грн. Це майже у 2,5 рази більше, ніж на 2021 рік. Витрати на керівництво та управління у сфері цифрової трансформації збільшили до 249 млн грн, а на електронне управління — до 651,524 млн грн. У 2021 році головному цифровому міністерству виділяли 1,798 млрд грн.
Парламент 2 грудня ухвалив бюджет на 2022 рік. У остаточній версії держкошторису фінансування Мінцифри на 2022 рік збільшено до 4,324 млрд грн. Це майже у 2,5 рази більше, ніж на 2021 рік. Витрати на керівництво та управління у сфері цифрової трансформації збільшили до 249 млн грн, а на електронне управління — до 651,524 млн грн. У 2021 році головному цифровому міністерству виділяли 1,798 млрд грн.